導入事例
| 契約主体 | その他 |
|---|---|
| 事例パターン | 本社 |
| 現場規模 (稼働人数) |
100人以上 |
| 荷種 | 食品 |
| 課題 |
庫内管理の平準化 レポート自動生成 生産性可視化 進捗管理 |
業務用食品卸売業を全国展開する久世様は、ホテルやレストランなど約1万件のユーザーに対し、冷凍・冷蔵・常温の3温度帯に対応した物流拠点を自社で運営しています。
各センターにロジメーターを導入した後の次の一手としてロジスコープを活用した各センター共通のレポートつくりに着手しました。
レポートがセンター共通のテンプレートで自動生成されるようになった結果、センター長は資料作成の負荷がなくなり、本部では各センターのデータを比較・分析できるようになりました。レポートはタイムラグなく生成されるため数値を確認する機会が増え、各センターと本部とのコミュニケーションが盛んになり、全員参加型の現場運営へと着実に歩みを進めています。
物流企画部部長である千葉様が全物流部門の統括を担う中で、以下の課題がありました。
センター長の負荷を軽減し、本部側で各センターの定点観測と横断比較を可能にするため、ロジスコープの導入を決定しました。
ロジスコープ導入により、各センターのデータを均一のクオリティで管理・分析できる体制が整い、本部内のコミュニケーションとデータ活用の仕方に変化が生まれています。
1.資料作成負荷の軽減と本部会議の質の向上
ロジスコープにより定型フォーマットでレポートが自動作成されるため、センター長は資料作成に時間を割くことなく報告することが可能になりました。さらに、前月・前年との正確な対比が可能になったことで、本部会議での報告のあり方も変わりました。
2. 本部内でのセンター横断コミュニケーション
本部内に設置された大型モニターに、ロジスコープのセンター横断レポートを常時投影しています。これにより、部門やセンターを横断したデータに基づくコミュニケーションが日常的に行われるようになりました。例えば、「今週は入荷が多かったね」「お盆前だから伸びたね」といった物量波動の状況確認や対策についての会話が本部長や各部の部長間で行われています。センターからの報告時にしか数値が見えなかった時と比べ、センターの状況が本部でも把握できるので、報告待ちではなく気になったことを本部からセンターに確認ができるようになりました。
3.問題の早期発見
月次だけでなく週次のレポートも活用し、気になる数値があった場合は、都度センター長に連絡して、要因は何か、問題はないのかと状況を確認しています。日々の運営の問題をまずは本部で捉えるという体制にも役立っています。
久世様では、全センターでデータの何を、どのように見るべきか共通認識をもち、庫内運営標準化をしていくための工夫しています。
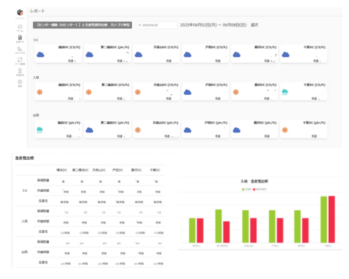
本部が知りたい指標を提示し、全センター共通のレポートフォーマットで管理しています。


(※画像は久世様センター横断レポートフォーマットからの一部抜粋、数値部分は空欄としています)
管理体制の変化は、各センターの現場にも浸透し始め、数値に対する意識の変化を促しています。
あるセンターでは、ロジメーターで取得した数値をもとに、自主的に週次の振り返りミーティングを実施しています。前週との比較や、物量波動の吸収策を見直すなど、数値を元に状況を見直す習慣が根付き始めています。
千葉部長は、今回のロジスコープ導入までの取り組みは組織全体を変えるためのステップと捉えています。積極的にデータ活用に取り組んでいるセンターをモデルケースとして社内で提示していくことで、他センターの意識も変えていきたいと考えています。数値を共有し、判断できる責任者を増やすことで、全センター参加型の組織運営を目指しています。